Перейти к основному содержимому
Перейти к основному содержимому

Мониторинг трейсов Node.js с помощью ClickStack

TL;DR

Собирайте распределённые трейсы из приложений Node.js в ClickStack с помощью автоматической инструментации OpenTelemetry. Включает демо-набор данных и готовую панель мониторинга.

Интеграция с существующим приложением Node.js

В этом разделе рассматривается добавление распределённой трассировки в существующее приложение Node.js с использованием автоматической инструментации OpenTelemetry.

Если вы хотите протестировать интеграцию до настройки собственного приложения, вы можете воспользоваться нашей предварительно настроенной средой и тестовыми данными в разделе демонстрационного набора данных.

Предварительные требования
  • Развёрнутый экземпляр ClickStack с доступными OTLP-эндпоинтами (порты 4317/4318)
  • Существующее Node.js‑приложение (Node.js 14 или выше)
  • Менеджер пакетов npm или yarn
  • Имя хоста или IP‑адрес ClickStack

Установите и настройте OpenTelemetry

Установите пакет @hyperdx/node-opentelemetry и инициализируйте его в начале работы приложения. Подробные шаги по установке см. в руководстве по Node.js SDK.

Получите ClickStack API key

API key для отправки трейсов на OTLP-эндпоинт ClickStack.

  1. Откройте HyperDX по вашему URL‑адресу ClickStack (например, http://localhost:8080)
  2. Создайте учётную запись или при необходимости войдите в уже существующую
  3. Перейдите в Team Settings → API Keys
  4. Скопируйте ваш ключ API для приёма данных API key
ClickStack API Key

Запустите ваше приложение

Запустите ваше Node.js‑приложение с установленными переменными окружения:

export CLICKSTACK_API_KEY=your-api-key-here
export OTEL_EXPORTER_OTLP_ENDPOINT=http://localhost:4318

Сгенерируйте немного трафика

Выполните запросы к вашему приложению, чтобы сгенерировать трейсы:

# Простые запросы
curl http://localhost:3000/
curl http://localhost:3000/api/users
curl http://localhost:3000/api/products

# Имитация нагрузки
for i in {1..100}; do curl -s http://localhost:3000/ > /dev/null; done

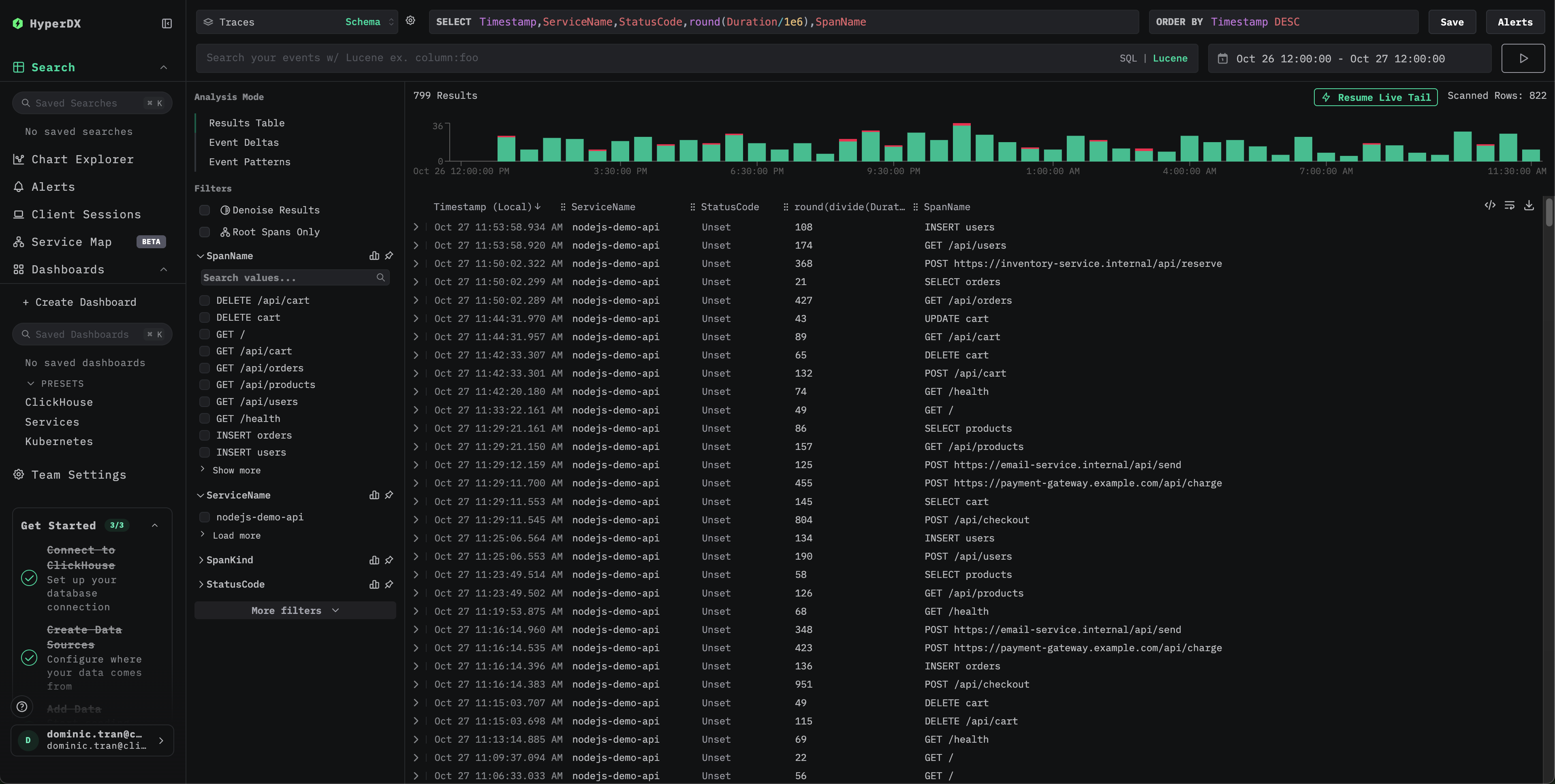
Проверьте трейсы в HyperDX

После настройки войдите в HyperDX и убедитесь, что трейсы поступают. Вы должны увидеть что‑то подобное. Если вы не видите трейсы, попробуйте изменить диапазон времени:

Traces search view

Нажмите на любой трейс, чтобы открыть детализированное представление со спанами, временными характеристиками и атрибутами:

Individual trace view

Демонстрационный датасет

Для пользователей, которые хотят протестировать трассировку Node.js в ClickStack перед тем, как инструментировать свои продакшн‑приложения, мы предоставляем пример датасета с заранее сгенерированными трассами Node.js‑приложения и реалистичными паттернами трафика.

Загрузите пример датасета

Загрузите файл с примерами трасс:

curl -O https://datasets-documentation.s3.eu-west-3.amazonaws.com/clickstack-integrations/nodejs/nodejs-traces-sample.json

Запустите ClickStack

Если ClickStack ещё не запущен, запустите его с помощью:

docker run -d --name clickstack-demo \
  -p 8080:8080 -p 4317:4317 -p 4318:4318 \
  -e CLICKHOUSE_USER=default \
  -e CLICKHOUSE_PASSWORD= \
  clickhouse/clickstack-all-in-one:latest

Получите ClickStack API key

Ключ API для отправки трасс на OTLP‑эндпоинт ClickStack.

  1. Откройте HyperDX по URL вашего ClickStack (например, http://localhost:8080)
  2. Создайте аккаунт или войдите, если он уже есть
  3. Перейдите в Team Settings → API Keys
  4. Скопируйте ваш ключ API для приёма данных API key
Ключ API ClickStack

Задайте ключ API в переменную окружения:

export CLICKSTACK_API_KEY=your-api-key-here

Отправьте трассы в ClickStack

curl -X POST http://localhost:4318/v1/traces \
  -H "Content-Type: application/json" \
  -H "Authorization: $CLICKSTACK_API_KEY" \
  -d @nodejs-traces-sample.json

Вы должны увидеть ответ вида {"partialSuccess":{}}, что означает, что трассы были успешно отправлены.

Проверьте трассы в HyperDX

  1. Откройте HyperDX и войдите в свой аккаунт (при необходимости сначала создайте аккаунт)
  2. Перейдите в представление Search и установите источник Traces
  3. Установите диапазон времени 2025-10-25 13:00:00 - 2025-10-28 13:00:00
Представление поиска трасс
Просмотр отдельной трассы
Отображение часового пояса

HyperDX отображает временные метки в локальном часовом поясе вашего браузера. Демонстрационные данные охватывают период 2025-10-26 13:00:00 - 2025-10-27 13:00:00 (UTC). Широкий диапазон времени гарантирует, что вы увидите демонстрационные трассы независимо от вашего местоположения. После того как вы увидите трассы, вы можете сузить диапазон до 24‑часового периода для более наглядной визуализации.

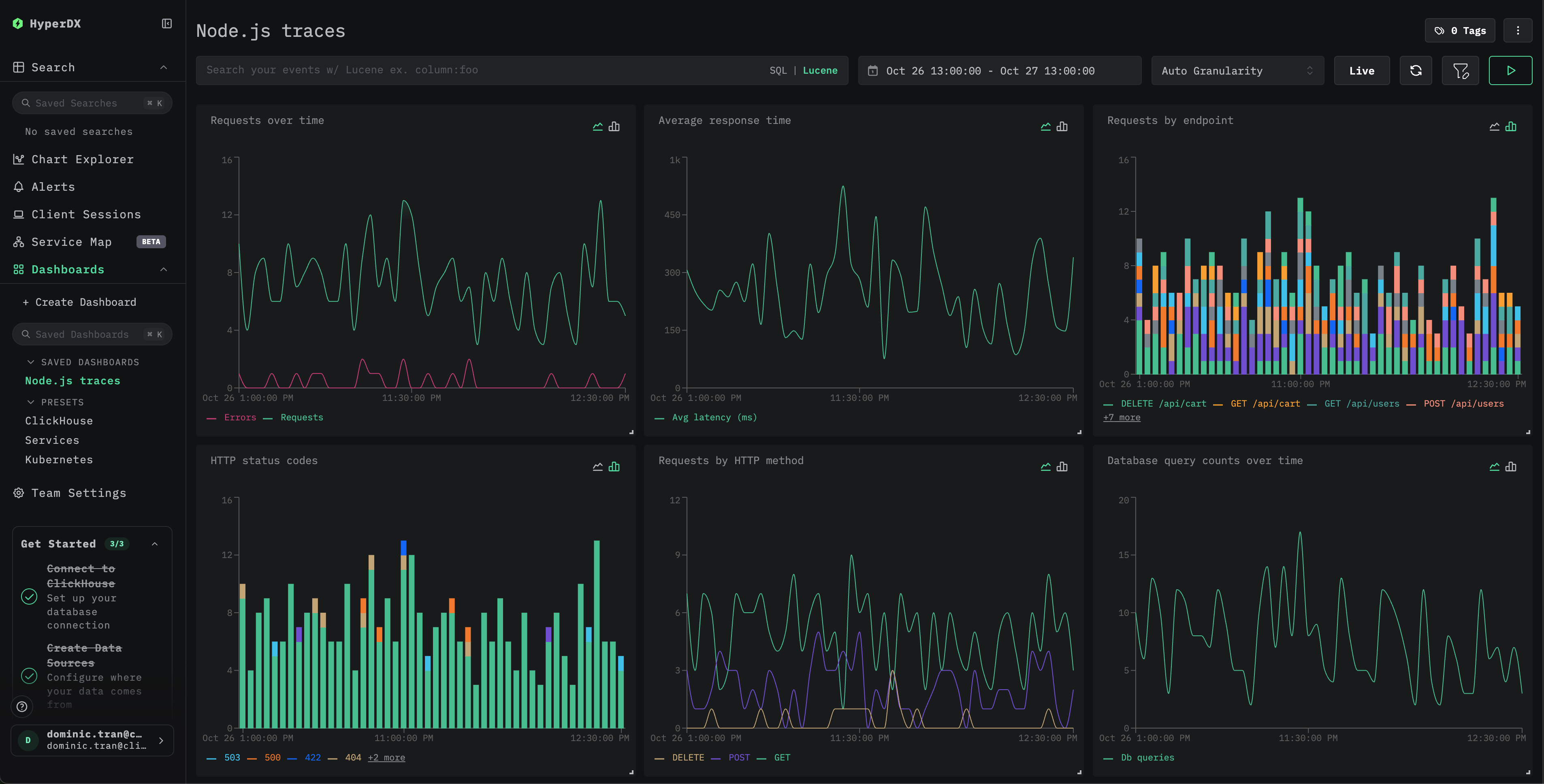
Дашборды и визуализация

Чтобы помочь вам начать мониторинг производительности приложения Node.js, мы предоставляем предварительно настроенный дашборд с основными визуализациями трейсов.

Скачать конфигурацию дашборда

Импортируйте предварительно настроенный дашборд

  1. Откройте HyperDX и перейдите в раздел Dashboards
  2. Нажмите Import Dashboard в правом верхнем углу (под значком с тремя точками)
Import Dashboard
  1. Загрузите файл nodejs-traces-dashboard.json и нажмите Finish Import
Finish import

Дашборд будет создан со всеми предварительно настроенными визуализациями

Example dashboard
Примечание

Для демонстрационного набора данных установите диапазон времени 2025-10-26 13:00:00 - 2025-10-27 13:00:00 (UTC) (при необходимости скорректируйте под свой часовой пояс). Импортированный дашборд по умолчанию не будет иметь заданного диапазона времени.

Устранение неполадок

Демонстрационные трассы не появляются при отправке через curl

Если вы отправили трассы с помощью curl, но не видите их в HyperDX, попробуйте повторно отправить их:

curl -X POST http://localhost:4318/v1/traces \
  -H "Content-Type: application/json" \
  -H "Authorization: $CLICKSTACK_API_KEY" \
  -d @nodejs-traces-sample.json

Это известная проблема, возникающая при использовании демонстрационного примера с curl, и она не затрагивает инструментированные продакшен‑приложения.

В HyperDX не отображаются трассировки

Проверьте значения переменных окружения:

echo $CLICKSTACK_API_KEY
# Should output your API key

echo $OTEL_EXPORTER_OTLP_ENDPOINT
# Should output http://localhost:4318 or your ClickStack host

Проверьте сетевое подключение:

curl -v http://localhost:4318/v1/traces

Должно успешно подключиться к endpoint OTLP.

Проверьте логи приложения: При запуске приложения найдите сообщения об инициализации OpenTelemetry. SDK HyperDX должен вывести подтверждение успешной инициализации.

Следующие шаги

  • Настройте оповещения для критически важных метрик (уровни ошибок, пороги задержки)
  • Создайте дополнительные панели мониторинга для конкретных сценариев использования (мониторинг API, события безопасности)

Переход в продакшен

В этом руководстве используется HyperDX SDK, который отправляет трейсы напрямую в OTLP-эндпоинт ClickStack. Такой подход хорошо подходит для разработки, тестирования, а также небольших и средних продакшен-развёртываний. Для более крупных продакшен-сред или если вам требуется дополнительный контроль над телеметрическими данными, рассмотрите развертывание собственного OpenTelemetry Collector в режиме агента. См. раздел Приём данных с помощью OpenTelemetry для ознакомления с вариантами продакшен-развёртывания и примерами конфигурации коллектора.